馨格家纺公司1500吨天印染污水处理工程设计毕业论文
2020-04-15 20:40:33
摘 要
本设计为江苏省苏州市馨格家纺公司的印染废水处理设计。该公司排出的印染废水包括预处理、染色、印花和整理等四个过程所产生的生产废水。由于纺织材料种类繁多,生产产品的花样更多,在生产过程中使用的染料、助剂等化工原料的种类非常多,生产污水中的主要污染物为残余生产原料如染料、碱、盐等、色度较大,废水碱度、COD、 BOD、SS和氨氮浓度高、水质水量波动大。
该印染废水处理厂的处理水量为1500m3/d,污水中的各项污染物的指标有PH为7-10,CODcr为700-2500mg/L,BOD5为150-700mg/L,SS为40-110mg/L,色度为500-1200及氨氮为20-30mg/L。由于目前国家对水处理越来越重视,所以要求污水经处理后达到《纺织染整工业水污染物排放标准》GB4287-92(征求意见稿)中的一级排放标准表三要求,即:6≤PH≤9,CODcr≤60mg/L,BOD5≤15mg/L,SS≤20mg/L,色度≤40倍,NH3-N≤15mg/L。
经分析可知该印染厂的废水污染物主要包括碱、纤维屑、酶、酸、浆料分解物、染料等,可生化性低,所以我们可以采用厌氧好氧工艺相结合的方式来进行污水净化。首先对废水进行预处理,接着采用厌氧和好氧结合的工艺来去除污水中的有机物,再增加深度处理工艺,好氧反应处理完的水经混凝、沉淀、过滤、消毒后再排放。
关键字:纺织印染废水;生物处理;厌氧工艺;好氧工艺;深度处理
ABSTRACT
This design is the printing and dyeing wastewater treatment design of jiangsu suzhou xinge home textile company. The company's printing and dyeing wastewater including pretreatment, dyeing, printing and finishing four processes produced by the production wastewater. Because there are many different kinds of textile material and production of the product design more, in the production process used in very many different kinds of dyes, auxiliaries and other chemical raw materials, production of the main pollutants in the wastewater as residual production raw materials such as dyes, alkali, salt, chroma is bigger, the basicity of the waste water, COD, BOD, SS and high concentration of nitrogen and water fluctuation.
The treatment volume of this printing and dyeing wastewater treatment plant is 1500m3/d, and the indexes of various pollutants in sewage are PH 7-10, CODcr 700-2500mg/L,BOD5 150-700mg/L, SS 40-110mg/L, chroma 500-1200 and ammonia nitrogen 20-30mg/L. At present, China attaches more and more importance to water treatment, so it is required that the treated sewage should meet the requirements of table 3 of the first-level discharge standard in the textile dyeing and finishing industry water pollutant discharge standard gb4287-92 (draft for comments), namely: 6 PH 9, CODcr 60mg/L, BOD5 15mg/L, SS 20mg/L, chroma 40 times, and nh3-n 15mg/L.
According to the analysis, the wastewater pollutants of this printing and dyeing factory mainly include alkali, fiber, enzyme, acid, slurry decomposition material, dye, etc., with low biodegradability, so we can use anaerobic aerobic process combined to carry out sewage purification. First, the wastewater is pretreated, then the anaerobic and aerobic processes are used to remove the organic matter in the wastewater, and then the advanced treatment process is added. The water treated by aerobic reaction is discharged after coagulation, precipitation, filtration and disinfection.
Keywords:Textile printing and dyeing wastewater;Biological treatment;Anaerobic process;Aerobic process;Depth of processing
目录
第一章 概论 4
1.1 设计任务 4
1.2 设计要求 4
1.3 设计原则和依据 4
第二章 纺织印染废水的处理方法 5
2.1物理法 5
2.2化学法 6
2.3生物法 7
第三章 纺织印染废水处理工艺流程 7
3.1 废水处理工艺的确定 7
3.2 废水处理的工艺流程 8
第四章 构筑物的设计与计算 9
4.1 设计规模说明 9
4.2 格栅的设计与计算 9
4.2 调节池和潜污泵的设计 12
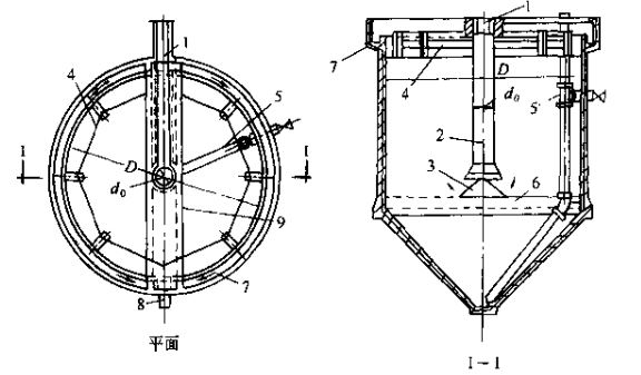
4.3 升流式厌氧污泥床(UASB)反应器的设计 14
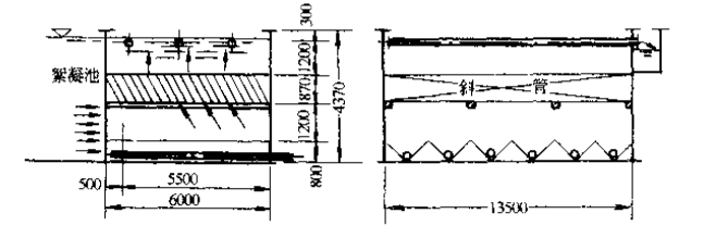
4.4 两段曝气的设计 26
第五章 深度处理构筑物 31
5.1 混凝池 31
5.2 沉淀池 36
5.3 滤池 42
5.4 消毒设施 43
5.5 接触消毒池 45
第六章 污泥处理构筑物 47
6.1 污泥的种类和特性 47
6.2 污泥处理工艺的选择 47
6.3 污泥处理量 48
6.4 贮泥池 48
6.5 污泥浓缩脱水 51
第七章 污水处理厂的总体设计 53
7.1 平面布置 53
7.2 污水高程设计计算 54
7.3 污泥处理高程设计计算 58
结语 59
参考文献 60
致谢 61
第一章 概论
1.1 设计任务
(1)确定工业废水处理站的处理工艺流程及处理构筑物(或设备)的类型和数量。 |
(2)对工艺流程中的主要构筑单元的设计与计算,如:格栅、沉砂池、沉淀池、生化反应池、曝气池、SBR反应池、消毒池、污泥浓缩池等。 |
(3)工业废水处理站平面布置、高程布置设计。 |
(4)管道水力阻力的计算,水泵、风机等主要设备选型。 |
(5)工业废水处理工程初步经济核算(分析),如人工、药品、设备运行费用等。 |
(6)采用CAD制图,所需制作图纸: |
① 工业废水站平面布置图; |
② 工业废水站的工艺流程、高程布置图; |
③ 主要单体构筑物的三视图。 |
1.2 设计要求
(1)设计选定工艺流程合理,构筑物尺寸计算准确,构筑物选型及主要参数计算准确;
以上是毕业论文大纲或资料介绍,该课题完整毕业论文、开题报告、任务书、程序设计、图纸设计等资料请添加微信获取,微信号:bysjorg。
相关图片展示:









