某柴油机碳烟颗粒采样与微观物理性质研究毕业论文
2020-02-18 10:35:51
摘 要
随着时代的发展,人们对环境与能源问题的关注度越发提高,这对发动机提出了新的要求。不仅需要发动机的油耗降低,且对发动机的排放也提出了新的要求。其中碳烟颗粒的研究逐渐成为一项较为重要的研究。但人们对碳烟颗粒的研究很不顺利,碳烟颗粒的生成,成长的研究仍然不是很清晰。本次试验是对碳烟颗粒的微观物理性质:层间距,条纹长度,曲率三种性质进行研究。探究其随负荷变化规律,以及对碳烟颗粒氧化性的影响。
本次试验是在发动机台架上,使发动机工作在2100r/min,保持转速不变改变发动机的负荷使其工作在30%负荷,50%负荷,90%负荷的工况,其分别对应发动机低负荷工况,中负荷工况,高负荷工况。采集发动机每个工况下排出的碳烟颗粒,并用ImageJ软件进行处理测量物理参数。测量得到的数据表明,在中低负荷下,层间距是随负荷的增大而增大的,增加的斜率较小。在中等负荷下达到最大值。在中高负荷下,层间距是随负荷的增大而减小的,减小的斜率较大。在中低负荷下,条纹长度是随负荷的增大而增大,在中高负荷条件下,随负荷的增大而减少。从数值变化率上看,中高负荷下的条纹长度变化率较小。曲率是随负荷的增加而减少。并就这一现象简单分析了,这些物理性质的变化对碳烟颗粒的氧化性的影响。
关键词:碳烟颗粒,微观物理性质,层间距,条纹长度,曲率
Abstract
With the development of the times, people's attention to environmental and energy issues has increased, which puts new demands on the engine. Not only does the engine's fuel consumption need to be reduced, but new requirements are also placed on engine emissions. The research on soot particles has gradually become a more important research. However, people's research on soot particles is not smooth, and the research on the formation and growth of soot particles is still not very clear. This test is to study the microscopic physical properties of soot particles: layer spacing, stripe length, and curvature. Exploring its variation with load and its effect on the oxidation of soot particles.
This test is on the engine rig, so that the engine works at 2100r/min, keep the speed constant and change the load of the engine to work at 30% load, 50% load, 90% load, which corresponds to the low engine Load conditions, medium load conditions, high load conditions. The soot particles discharged under each working condition of the engine were collected, and the physical parameters were measured by ImageJ software. The measured data shows that at low and medium loads, the layer spacing increases with the increase of the load, and the slope of the increase is small. The maximum is reached at moderate load. At medium and high loads, the layer spacing is reduced as the load increases, and the decreasing slope is larger. Under medium and low load, the stripe length increases with the increase of load, and decreases with the increase of load under medium and high load conditions. From the numerical change rate, the rate of change of the stripe length under medium and high load is small. The curvature is reduced as the load increases. And this phenomenon is simply analyzed, the effect of these changes in physical properties on the oxidative properties of soot particles.
Key words: soot particles, microscopic physical properties, layer spacing, stripe length,
目录
摘要 I
Abstract II
第1章绪论 1
1.1研究背景 1
1.2碳烟的生成机理 1
1.3研究现状 2
1.4研究思路 3
第2章 试验装置介绍 5
2.1试验装置及仪器设备介绍 5
2.1.1台架装置介绍 5
2.1.2发动机参数介绍 6
2.2电镜介绍 7
2.3本章小结 8
第3章试验流程 9
3.1试验仪器的准备 9
3.2试验阶段 9
3.2.1试验预热阶段 9
3.2.2试验阶段 9
3.2.3试验结束阶段 10
3.3电镜拍照 10
3.4本章小结 11
第4章 试验数据处理 12
4.1软件介绍 12
4.2图片处理 12
4.2.1标定 12
4.2.2选取样本区域 13
4.2.3亮度与对比度调整 14
4.2.4傅里叶变换 14
4.2.5图像的阈值处理 16
4.2.6二值化处理 16
4.2.7骨骼化处理 17
4.3数据测量 18
4.3.1层间距的测量 18
4.3.2碳条纹长度与曲率测量 18
4.4数据整理 19
4.5 数据分析 22
4.6 本章小结 23
第5章 总结与展望 24
5.1 总结 24
5.2研究展望 25
参考文献 26
致谢 27
第1章绪论
1.1研究背景
内燃机发展至今主要受两大问题的影响,一是环境污染问题,二是能源枯竭问题。2017年,全国机动车四项污染物排放总量初步核算为4359.7万吨,比2016年削减2.5%。机动车排放污染物主要来源为汽车,超过80%的污染物来源为汽车尾气。货车排放的NOx和PM较多,客车CO与HC则比货车多一些。为此国家颁布了最新的排放法规,也就是国六法规来限制机动排放污染问题。预计2020年全国均实行该法规,而一些城市则根据地方法规于2019年就开始实行国六法规。这对汽车行业造成了极大的冲击,也对内燃机的燃烧方式和后处理提出了更多的要求。
我国的石油资源储备不足,多数为进口。中国石油集团经济技术研究院发布的《2018年国内外油气行业发展报告》中表明:2018年中国使用的石油资源68.9%为进口,同比增长11%,且预计2019年此趋势会延续增加。为此对内燃机的燃油消耗率提出了新的要求。
这两发面的问题共同促进了内燃机技术的发展。如现如今所有柴油机,一些汽油机用到的涡轮增压,现在比较流行的多气门技术,可变进气道长度,很多乘用车为减少排放而使用的缸内直喷技术等等。这些技术的出现,都是围绕如何减少发动机排放和提高燃油经济性而研发的。
柴油机的PM排放物中,碳烟颗粒物占比在76.41%。为解决这一排放物的污染问题,碳烟颗粒的研究就变成了热门问题。很多研究人员为此展开了大量的研究,但至今人们对碳烟颗粒物的生成机理和一些微观性质仍然所知甚少。本次试验研究的目的是了解某柴油机在不同工况下排放的碳烟颗粒物的微观物理性质。
1.2碳烟的生成机理
为研究碳烟颗粒,首先我们应了解碳烟颗粒的形成过程。这对我们观察碳烟颗粒的微观物理性质有很大帮助。碳烟的生成过程大致可以分为四个阶段:碳烟的成核,表面生长,聚集和凝结,氧化过程。
碳烟成核,一般认为其前驱物是多环芳香烃。碳烟的形成条件是高温缺氧。由于柴油机的燃烧方式是非预混燃烧,虽然气缸内是富氧环境,但由于混合不均匀使得部分混合气的浓度较高,这部分混合气的燃烧会产生大量的碳烟。这是由于燃料在高温缺氧环境下,会先裂解生成小分子的CH,这些小分子的CH再经过一系列化学反应会生成单个的苯环。而燃料本身含有的多环芳香烃会发生裂解,从而生成带有自由基的苯环。而这些带有自由基的苯环与单个苯环通过环化作用或者加成小分子CH又会生成大分子量的多环数的多环芳香烃。这些多换芳香烃就会成为碳烟生成的前驱物。
表面生长,这一阶段主要是气相烃在成核出不断堆积的过程。这一过程不会增加碳烟颗粒的数量但会改变碳烟颗粒的尺寸大小。碳氢化合物浓度会影响堆积过程。表面生长发生在成核后0.05ms内,这个时间会影响碳烟颗粒的直径与体积大小。
聚集和凝结过程是在生长过程后得到的小颗粒之间互相合并的过程。这个过程不仅会使碳烟颗粒物的数量发生变化,还会改变颗粒物的尺寸大小。颗粒物的数量会减少,而尺寸会相应增加。最终得到的颗粒尺寸会根据发动机的实际工况而改变。
氧化过程,这一过程贯穿碳烟形成的整个过程,可以发生在任何时候。但碳烟颗粒氧化条件主要是在温度为1030℃左右。氧化剂一般为O或者OH自由基,这主要取决于空气与燃料的浓度,在燃料较少也就是混合物浓度较稀时,氧化剂是O,反之是OH。但一般情况下都是由O作为氧化剂。只有不到10%的情况下才由OH自由基作为氧化剂。而经过氧化过程后,排出的碳烟颗粒就是本次实验的主要研究对象。
1.3研究现状
在进行试验之前,先应当了解国内外的研究工作的进展和成果。这可为本次试验在进行试验之前提供参考与借鉴。这对本次试验研究工作提供了帮助。
刘春鹏,高展,朱磊[1]等研究了乙醇对丁酸甲酷扩散火焰碳烟颗粒形貌演变及微观结构的影响进行了研究,他们的研究结果表明:掺混乙醇可以使火焰中的碳烟颗粒基本粒径减小,碳烟的表面生长得到抑制;乙醇会使碳烟颗粒结构更加无序化。陈男[2]对燃烧过程中碳烟微粒三维形貌及力学特性进行了相关研究。王磊[3]基于全气缸取样系统,采用多种测试技术和分析手段对燃用正庚烷过程中柴油机缸内微粒的微观形貌及结构进行了研究。
这些研究人员主要对火焰燃烧过程中生成的碳烟颗粒进行研究,还有一些研究人员主要对排放尾气中的碳烟颗粒进行研究。
颜方沁[4]分别基于非增压单缸柴油机和电控高压共轨涡轮增压多缸柴油机,进行不同工况下尾气中碳烟颗粒采样、透射电镜观测和形貌结构分析。研究了尾气中碳烟的形貌分布特性,比较了尾气碳烟颗粒与喷雾火焰碳烟颗粒的主要形貌结构差异。郝斌[5]对燃油成分特性和柴油机工况条件对颗粒物物理化学特性、氧化活性影响进行了研究。李娜,宋崇林,刘野[6]等基于甲烷/氧气预混火焰燃烧系统及毛细管取样装置和热泳取样装置,研究了燃空当量比对碳烟的微观结构及氧化活性的影响规律,并对微晶长度、石墨化程度与表观活化能之间的关联性进行了分析。黄震,李新令,吕田[7]等选取了多种理化特性不同的适用于压燃式发动机的燃料,采多种不同的测试仪器,系统研究了燃料特性,如硫含量、芳烃含量、氧含量及其他物性参数等对排放颗粒物理化特性的影响。颜方沁,成晓北,黄荣华[8]等在定容燃烧弹内,实现纯柴油与混有丁醇的柴油燃料的喷雾燃烧,研究掺混丁醇对喷雾火焰和碳烟生成的影响。王忠,赵怀北,孙波[9]等探讨柴油机颗粒在排气管内部输运过程中颗粒碳结构与氧化特性的演变规律。结果表明:在排气输运过程中,颗粒中基本碳粒子的微晶排列有序程度降低,内核与外核边界趋于模糊,颗粒的微晶尺寸减小,层面间距和弯曲度的平均值增大。苏鹏,熊云,刘晓[ 10]等对柴油发动机碳烟的表征及摩擦学特性进行研究。张斌[11]研究了生物质燃油碳烟微观形貌、结构与组分,并初步尝试加入添加剂的方法改变燃油组分以期达到改变生物质燃油碳烟的特性。马鹏[12]基于一台国IV排放标准的高压共轨柴油机实验研究了后喷参数对柴油机颗粒物微观形貌及纳观结构影响。Behzad Rohani, Choongsik Bae等[13]研究了柴油喷雾火焰中产生的烟尘颗粒的形态和纳米结构是如何由于活塞运动引起的温度/压力升高而演变的。 Felix Sebastian Hirner[14]等研究了生物柴油和柴油喷雾火焰在恒定容量燃烧室中的颗粒物的纳米表征。 Behzad Rohani[15]等研究了废气再循环(EGR)和多次喷射对柴油颗粒纳米结构和反应性的影响。
从这些研究者的研究方向上看,主要分为两种:一种为研究火焰燃烧过程中产生的碳烟颗粒,另一种为尾气排放出的碳烟颗粒。刘春鹏,陈南,王磊等主要研究的是火焰燃烧过程中生成的碳烟颗粒,而颜方沁,刘野,黄震等则主要研究发动机排放出的碳烟颗粒。参照其中一些试验过程与结论,使本次试验能更好的开展与进行。
1.4研究思路
本次实验采集到的碳烟颗粒一般结构为无定型碳构成的内核和石墨状碳层所组成的外壳。研究表明,碳层的层间距对碳烟颗粒的氧化性有很大影响。层间距的大小会影响无定形碳结构相应的减小。而石墨状碳层会变得更加紧密。而测量碳层的层间距,碳层曲率,这些微观物理性质可以为研究碳烟颗粒形成经历的化学反应和条件提供一定的研究思路和依据。为了研究某柴油机排放的碳烟颗粒的层间距,条纹长度和曲率提出了以下研究思路。
本次毕业设计首先应用碳烟颗粒采样装置对柴油机排气管中的碳烟颗粒进行取样,柴油机会稳定工作在2100r/min并在这一转速下采集负荷为30%,50%, 90%,这3种工况下的碳烟颗粒。为保证采集的误差较小。采用机械臂采集,既保证采集的位置的固定,也保证采集的时间准确性。采集到的碳烟颗粒样本会利用JEM-2100电镜得到更大放大倍数的电镜图片再采用ImageJ软件对TEM图片进行后处理在转速为2100r/min下的低,中,高三种不同负荷下的得到的碳烟颗粒。得到不同工况下相应碳烟颗粒的微观物理性质,主要为碳烟颗粒的层间距,曲率,条纹长度这三种围观物理性质。研究在不同负荷下微观物理性质对碳烟颗粒的影响。
第2章 试验装置介绍
本次试验目的是采集不同工况下,柴油机排放的碳烟颗粒,本章就对试验所用到的试验装置进行介绍。
2.1试验装置及仪器设备介绍
2.1.1台架装置介绍
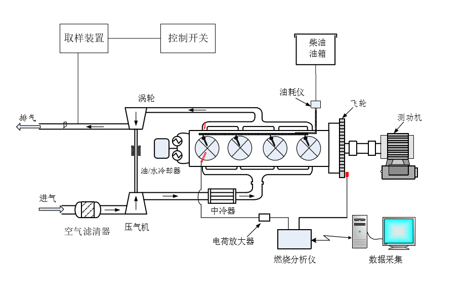
图2.1 试验台架示意图
试验台架装置如图2.1所示,其中主要包括玉柴的柴油机、进气与排气系统、机油与水恒温系统、燃油供给与测量系统、碳烟颗粒取样装置。电涡流测功机以及发动机参数测
量和控制系统等。图2.2台架装置控制及参数测量装置的实际照片。本次试验的发动机的相关参数如进排气温度,燃油消耗率等都是通过发动机数据采集系统得到的。
本次试验测量燃油消耗的油耗仪是在油箱下面放置的,测量的是平均油耗,无法测量瞬时油耗。原理是油耗仪是一个压力秤,会测量15s内发动机所消耗的燃油的质量,再通过换算得到燃油消耗率。所以在测量的时候一定要等到发动机工作稳定15s后才能测量燃油消耗率以保证读数的准确性。油箱出口连接着一个U型管,以方便我们观察燃油箱内燃油的多少。
2.2 台架装置控制及参数测量装置
本次试验使用到的样品采集装置,是由控制装置及其控制的机械臂所组成。机械臂可以保证试验采集的时间和位置保持不变以减少误差。控制装置是在台架试验室外,保证安全。采集碳烟颗粒使用的是超薄碳支持膜230目的。直径为2mm。
本次试验使用的冷却水恒温系统,保证发动机工作在正常的温度(80℃-95℃)条件下进行,通过控制冷却水的流量来适应不同工况下,发动机不同冷却需求。同时发动机中机油供给系统也有冷却的作用。冷却水温和机油温度可以视为发动机工作状态重要参考参数。
试验使用测功机为电涡流测功机,发动机的转速,扭矩,功率的测量与控制都是测功机来控制。本次试验主要通过测功机控制转速不变,改变负荷来采集不同工况下发动机排放的碳烟颗粒。
2.1.2发动机参数介绍
本次实验使用的发动机为玉柴发动机,型号为YC4FA 115-40,是四缸直列机,其主要用于轻型卡车。其使用的喷油系统是博世的高压共轨喷油系统,喷油压力最大可达150MPa,使用废气涡轮的增压系统,主要技术参数如表2.1所示。本次试验使用的普通柴油作为燃料。发动机会工作在3个不同工况下,进行样本采集。
表2.1 发动机相关参数
型号 | 参数 | 规格 | 参数 |
进气方式 | 涡轮增压中冷 | 标点功率(kW) | 85 |
燃烧室形式 | ω燃烧室 | 标点转速(rpm) | 3200 |
气缸 | 4 | 最大扭矩(N·m) | 300 |
气缸直径(mm) | 96 | 最大空载转速(rpm) | 3600 |
活塞行程(mm) | 103 | 着火顺序 | 1-3-4-2 |
总排量(L) | 2.982 | 排放 | 国Ⅳ |
压缩比 | 17.5 : 1 | 供油系统形式 | 高压共轨 |
2.2电镜介绍
图2.2 JEM-2100F电镜
以上是毕业论文大纲或资料介绍,该课题完整毕业论文、开题报告、任务书、程序设计、图纸设计等资料请添加微信获取,微信号:bysjorg。
相关图片展示:









