带式运输机的结构设计和仿真毕业论文
2020-02-24 14:07:01
摘 要
带式运输机是目前运输行业应用非常广泛,运输效率非常高的现代运输机械,在传统运输行业和新兴的物流仓储、食品生活等领域,都有着广泛的应用。带式运输机在一定的工作环境下相较于其它运输方式优势明显,有良好的经济效益,但由于结构设计,制造工艺,以及安装操作等方面的误差及不足,导致带式运输机存在跑偏、磨损过快、撒料等问题,给运输机的使用和维护带来麻烦。目前主要的研究方向就是研制出一种长距离、大倾角、耐磨、高速的先进带式运输机。
本论文对用于矿山运输的带式运输机的皮带、托辊、滚筒等部件进行了设计,根据使用环境和目的要求,在典型带式运输机的基础上进行了相关的设计计算,根据计算分析所得结果进行了结构的设计。针对传统带式运输机存在的不足进行了一定的改进设计,主要是针对托辊结构中存在的由于密封性能较差的缺陷进行改进。在分析了托辊密封结构原理并查阅了相关密封资料的基础上,提出了一种新型密封结构,在矿山多尘、潮湿、震动较大的环境下可以实现对水汽、灰尘的良好隔绝,并且具有结构简单、摩擦阻力小、成本较低的特点。在三维建模软件上进行了三维模型创建,对设计结构分析提供了有力支持。使用仿真软件对在矿山运输环境工作下的带式运输机关键部位进行了力学仿真,从材料强度和结构力学方面对主要部件进行了分析。
关键词:带式运输机 托辊 滚筒 密封结构 结构布置
Abstract
Belt conveyor is a modern transportation machine with a wide range of applications in the transportation industry and very high transportation efficiency. It has a wide range of applications in the traditional transportation industry and the emerging areas of logistics warehousing and food life. Belt conveyors have obvious advantages over other modes of transport in a certain working environment and have good economic benefits. However, due to errors and insufficiency in structural design, manufacturing processes, and installation and operation, there are deviations in the belt conveyors. Problems such as excessive wear and sprinkling have caused troubles in the use and maintenance of transport aircraft. At present, the main research direction is to develop a long-distance, large-angle, wear-resistant, high-speed advanced belt conveyor.
In this paper, belt conveyors, idlers, rollers and other parts of belt conveyors used in mine transportation were designed. Based on the use environment and purpose requirements, relevant design calculations were performed on the basis of typical belt conveyors. The result was a structural design. Aiming at the deficiency of the traditional belt conveyor, a certain improvement design is made, which mainly aims at improving the defects in the roller structure due to poor sealing performance. Based on the analysis of the principle of the roller seal structure and the related seal data, a new type of seal structure is proposed, which can achieve good isolation of water vapor and dust in the environment where the mine is dusty, humid, and has great vibration. It has the characteristics of simple structure, low frictional resistance and low cost. The 3D model was created on the 3D modeling software, which provided strong support for the analysis of the design structure. Simulated software was used to simulate the key parts of the belt conveyor under the mine transport environment. The main components were analyzed from the aspects of material strength and structural mechanics.
Keywords: belt conveyor roller roller drum seal structure Structural design
目录
摘 要 I
Abstract II
目录 III
第1章 绪论 1
1.1. 引言 1
1.2. 带式运输机的国内外发展状况 2
1.3. 运输机结构存在的不足 3
1.4. 初步确定结构方案 5
1.4.1.驱动装置的类型及布置形式: 5
1.4.2.拉紧装置的选择 7
1.5. 论文内容安排 8
1.5.1.主要研究内容 8
1.5.2.拟解决的关键问题 9
第2章 运输机总体结构的选型计算 10
2.1.原始条件: 10
2.2.验算输送能力。 10
2.3.根据原煤粒度核算输送机带宽。 10
2.4.计算圆周驱动力和传动所需功率。 11
2.4.1.主要阻力
: 11
2.4.2.主要特种阻力 11
2.4.3.附加特种阻力 12
2.4.4.倾斜阻力 12
2.4.5.圆周驱动力 12
2.4.6.传动功率计算 12
2.5.张力计算。 13
2.5.1.输送带不打滑条件校核。 13
2.5.2.输送带下垂度校核 13
2.5.3.传动滚筒合力 13
2.5.4.各特性点张力 14
2.5.5.拉紧装置计算 15
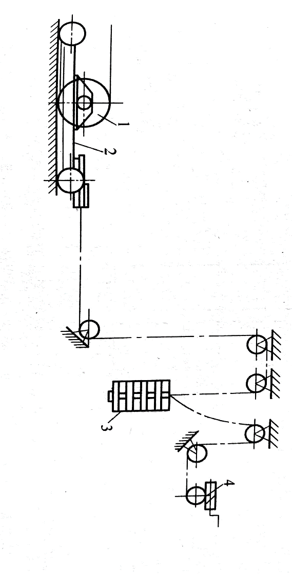
第3章 结构布置 16
3.1.安装要求 16
3.1.1.一般规定 16
3.1.2.槽形过渡段的要求 16
3.1.3.布置原则 17
3.2.结构设计 17
3.2.1.运输带 17
3.2.2.托辊 18
3.2.3.滚筒 23
3.2.3.驱动装置的布置形式 26
第4章 托辊密封结构分析与改进 28
4.1.托辊结构 28
4.2.现行密封结构及存在的问题 28
4.2.1.迷宫式密封结构的介绍 28
图4.2 曲折式迷宫密封与蜂窝式迷宫密封 30
4.2.2.传统托辊存在的问题 30
4.3.改进方法 31
4.3.1.密封结构的改进 31
4.3.2.其它方面的改进 31
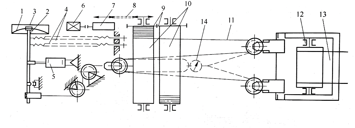
第5章 建模与仿真分析 33
5.1.三维建模 33
5.2.力学仿真 33
5.2.1.仿真对象 33
5.2.2.托辊材料 34
5.2.3.受力分析 36
5.2.4.仿真设置 39
5.2.5.仿真结果 39
第6章 总结与展望 43
6.1.总结 43
6.2.展望 43
参考文献 45
致谢 46
第1章 绪论
引言
带式运输机是一种在托辊或者是其它结构的支撑下,通过皮带承载货物,在动力机械的带动下运输货物的运输机构。
带式运输机由于其结构简单、成本低廉、运行可靠、便于维护等特点,在运输行业得到普遍的运用,尤其是在港口和采矿行业,带式运输机占据了货物运输的80%以上。
表1-1 中国铁路、公路和带式输送机运输的经济性比较表
项 目 | 平均坡度/(°) | 基建费 | 经营费 | 能耗指标 | |||
/(万元·m-1) | 倍数 | /(万元·(t·m)-1) | 倍数 | /(kw·h·(t·m)-1) | 倍数 | ||
铁路运输 | 2 | 4~5 | 9 | 0.00526 | 6 | 0.013 | 7 |
公路运输 | 4~6 | 0.6~1.4 | 3 | 0.01145 | 12 | 0.0054 | 3 |
带式输送机运输 | 15~90 | 0.4~0.75 | 1 | 0.00093 | 1 | 0.00187 | 1 |
注:根据鞍山矿山设计院1986年的调查结果
从上表可以看出带式运输机的基建费用是普通铁路运输的1/9,公路运输的1/3;经营维护费用是铁路的1/9,公路的1/3;能耗是铁路运输的1/7,公路运输的1/3,可以看出皮带式运输机在性价比方面是非常高的。因此 在中短距离运输领域,尤其是点对点运输,带式运输机占据着主导地位。
皮带运输机的结构主要有动力部分(电机、燃油机等)、传动部分(托辊、减速器等)、工作部分(皮带)、辅助部分(清扫机、拉紧装置)四部分,依靠皮带与托辊以及皮带与货物之间的摩擦带动货物前进。

图1.1 皮带运输机——昆明康远机械制造有限公司
就目前来看,带式运输机主要有普通输送带、裙边运输带、环形运输带以及各种有特殊用途的特种运输带。
带式运输机的国内外发展状况
带式运输机从1795年被发明以来,经过几个世纪的发展,现已成为一种在运输行业举足轻重的运输机械,可以说,任何运输行业都有它的踪影。尤其是从第一次工业革命以来,随着煤矿的开采以及大宗货物运输的需求,带式运输机取得了飞快发展。
(1)国外发展情况
西方发达国家由于进行工业革命较早,在工业制造领域上处于领先地位,目前先进的运输机带速可达到5m/s以上,运量可达到5500t/h,运输距离在3000m以上。在传统皮带运输机的基础上,已经研发应用了大倾角运输机、高速运输机,转角式运输机、管状带式运输机等多种特种运输机,并取得了良好的经济效益。
除此之外,在围绕皮带运输机的一系列关键性技术也已经成为研究热点,比如软起动技术、传动技术、实时监控技术、新材料及时等等[1]。国外成功研制的专门用于长距离、大运量的CST可控驱动系统不仅具有良好的软起动和软停车特性,而且结构简单,速度控制精度高(在2%以内),可实现空载启动、电机分时控制,有先进的运输监测装置,安全性能好等特点。
(2)国内发展情况
我国的带式运输机研究起步较晚,大约是从20世纪九十年代才开始,所以相较于国外,整体处于落后状态。虽然发展时间短,但在吸收借鉴前人经验的基础上,也已经有了跨越式发展。
目前,在国家的大力支持下,皮带运输机及相关的技术研究已取得突破性进展,能够自主研制运输距离在100——5000,带速在3——4.5m/s,皮带宽度在500——1600mm,运输量在400——3500t/h的皮带运输机,进一步提高了我国的工业生产能力,已基本满足煤矿、矿山等的运输要求。
除了应用到工业领域,带式运输机在食品、物流、农业生产等领域也有很广泛的应用。相比于汽车铁路运输,在中短距离,大运量的情况下,带式运输机的运输性能优势是非常明显的。
现如今,我国进入新一阶段的改革,“降能耗,去产能”已成为新的要求,港口吞吐量逐年升高,同时与国外的交流合作也越来越密切。在这样的大背景下,我国的带式运输机的发展速度毕竟进一步提高,应用领域也会更加广泛。
但在高端运输机的研发应用方面,还不能做到完全自主。像高性能的轴承、电机,运输机的安装维护在一定程度上还依靠国外的帮助。
运输机结构存在的不足
带式运输机因其具有运输效率高、受环境影响小、相对成本低等优点被广泛应用于矿山、冶金、食品、物流等行业,在运输行业占据着重要地位。虽然带式运输机已有几十年的发展历史,但是带式运输机在使用过程中仍然存在很多问题,导致运输机寿命减小,运输效率降低,进而导致成本上升。
存在的主要问题有:
(1)皮带跑偏
跑偏是运输机最常见的故障,由于安装误差、地形环境、货物装载不平衡、托辊制造误差等原因,皮带在运行过程中会偏向运输机一侧,造成皮带与其它部件磨损加剧,使用寿命缩减。还有可能造成撒料,振动过大等问题,使运输机的维护成本升高,工作效率降低。
目前改进的方法主要为:在上部皮带增设调心托辊,在回程输送带上安装简易的防偏挡盘;提高托辊皮带的制造质量,减小初始误差;提高安装质量,减小制造误差、地形环境带来的影响;增强维护,清除粘结在皮带上的杂物,及时发现出现的问题[2]。
(2)撒料
撒料的原因有很多,一般来说,原因多是超载、皮带倾斜、加料偏心、皮带曲率过大等。现在的解决方法主要有:
首先应该按照预先设计好的运载量进行装载,避免发生超载的情况;运输机在安装调整的过程中要保持皮带水平,如出现倾斜应及时调整;加料处是发生撒料的“重灾区”,应特别注意,应设置好落料斗的高度以及导料槽的宽度,防止出现物料“挤出”皮带的情况;在设计阶段应该注意不要设置过小的曲率,防止在运行过程中把物料甩出[3]。
(3)皮带磨损
皮带磨损是常见的运输机故障[4]。皮带作为一种消耗品,在运行过程中与物料托辊反复接触,会导致表层涂料脱落、起皮,长时间不更换甚至会导致皮带断裂。
针对皮带磨损,主要措施是选取合适的运输带,并设置良好的监测系统,及时发现可能出现的裂纹,起皱等情况,并做出适当的调整;工况条件恶劣或者托辊表面质量差也会加快皮带的磨损;由于货物装载时的冲击、皮带本身质量的原因在很大程度上也会加快皮带的磨损,使皮带表面脱落[2]。
(4)皮带打滑
皮带运输机是依靠摩擦力将动力传递到皮带,所以如果所需驱动力大于皮带滚筒所能提供的最大静摩擦,就会出现打滑的情况。主要原因为货物超载、托辊皮带磨损过度等。
防止打滑的措施比较简单,首先要选用耐磨性足够的输送带,增加输送带的寿命;然后要合理设置结构,减小输送带与其它机构的磨损;最后,要增强平时的维护,及时发现输送带出现的问题,定期更换皮带和托辊。
(5)异常噪声
在运行过程中,由于电机、传动装置、滚筒、托辊等有相对转动的机构,沾染过多灰尘杂质或者过度磨损会导致运行不正常,产生异常噪声。
防止措施就是平时增加维护,保持良好的润滑状态,及时更换出现问题的零部件。
初步确定结构方案
工作条件:
输送能力Q=1000t/h,原煤粒度0—300mm,堆积密度,静堆积角,机长(水平长),提升高度H=20m,倾斜角度,运行堆积角,托辊槽角 [5]。
设计对象为中短距离中载荷量的带式运输机,设计倾角也属于常规倾角。
1.4.1.驱动装置的类型及布置形式:
带式运输机的驱动方式主要有:单滚筒驱动、双滚筒驱动、三滚筒驱动,电机有单电机和双电机驱动方式[6]。
单滚筒的驱动形式主要用在75KW以下、机长在80m以下的小型带式运输机。双滚筒和三滚筒的驱动形式是以增加驱动滚筒的数量在增加驱动力,多用在功率较大的运输机上。
以上是毕业论文大纲或资料介绍,该课题完整毕业论文、开题报告、任务书、程序设计、图纸设计等资料请添加微信获取,微信号:bysjorg。
相关图片展示:









