双缸气动弹性楔式单闸板闸阀设计PN40DN350毕业论文
2020-07-16 20:16:45
摘 要
众所周知,阀门是最重要的流体控制设备。阀门工业的发展,离不开工业的发展。因此,阀门行业已成为各个国家的重要产业。
闸阀是本次设计要介绍的阀门类型, 闸阀的原理非常简单,因此闸阀的使用范围非常广。闸阀的闸板和阀座的密封面经过了处理,可以不让介质流通, 同时也增强了密封效果。闸阀在各种工业管路中主要起着切断的作用。
在本次的毕业设计中,本人对闸阀的重要组成部件进行了设计和计算,并且在理论上进行了强度校核。在确保设计无误的情况下使用了CAD绘图软件绘制了阀门的图纸。本次毕业设计的内容参阅了有关的各类阀门书籍和文章,同时也将各类实际因素参考进去,力求设计出物美价廉的阀门产品。
关键词:阀门 闸阀 应用 计算。
PN40DN350 double cylinder pneumatic gate valve
Abstract
As we all know, valves are the most important fluid control devices. The development of valve industry is inseparable from the development of industry. Therefore, the valve industry has become an important industry in various countries.
The type of valve to be introduced in this article is the gate valve. Gate valve, also known as gate valve, is a very widely used valve. The closing principle of the gate valve is very simple, because the seal face of the gate and seat is very clean, and the medium can not be circulated, and the sealing effect is enhanced with the top die. The gate valve plays a major role in cutting off in the pipeline.
In this graduation project, I calculated the important components of the gate valve, and checked it in theory. In the calculation, strictly according to the reference book and the reference manual procedures for accounting, at the same time, it also ensures that the material of the design of the valve is cheap and good, to achieve the optimal effect.
Keywords:Valve; Slide Valve; Applied; calculate
目录
摘 要 I
Abstract II
目录 III
第一章 绪 论 1
1.1闸阀的定义 1
1.1.1 闸阀的工作原理 2
1.1.2 闸阀的分类 2
1.1.3 闸阀的优缺点 2
1.2阀门设计的选题意义 2
1.3阀门的发展 3
第二章 双缸气动弹性闸阀的设计 5
2.1 闸阀的原理 5
2.1.1 双气缸和缓冲机构 5
2.1.2 配用回讯器 5
2.1.3 耐腐蚀气缸 5
2.1.4 气缸中的密封圈 5
2.2 气动阀门的概况 7
2.2.1 气动阀的零部件 7
2.2.2 使用方法 7
2.3 气动阀的维护注意事项 8
第三章 阀体的设计 10
3.1 阀体的功能 10
3.2 阀体的材料选择 10
3.3 阀体的选型 11
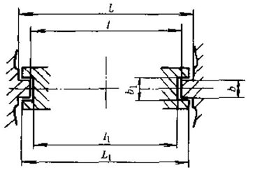
3.4结构长度 11
3.5 设计与计算 12
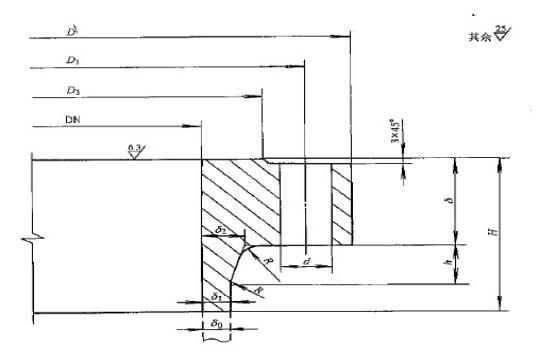
3.5.1密封面的设计 12
3.6 壁厚的选择 14
3.7法兰的设计 15
3.7.1密封腔尺寸 15
3.7.2 法兰垫片的选用 15
3.7.3 法兰尺寸 15
3.7.4 螺栓的载荷 16
3.7.5 螺栓强度校核 17
3.7.6 法兰强度检验 17
第四章 闸板的设计 19
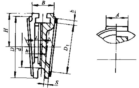
4.1 确定密封面直径 19
4.2 闸板与阀体宽度 19
4.3 确定闸板尺寸 20
4.3.1 凹槽的设计 20
4.3.2 闸板密封面外径 20
4.3.3 各类附件的设计 20
4.4比压的计算 21
4.5强度的检验 21
第五章 阀杆的设计 22
5.1 计算轴向力 22
5.1.1 阀杆闭合的力 22
5.1.2 阀杆打开的力 22
5.2 直径的选取 23
5.3 检验杆的强度 23
5.3.1 计算扭动力矩 23
5.3.2 阀杆的应力 24
5.4稳定性检验 24
5.4.1 决定稳定性能的要素 24
5.4.2 上阀杆的检验 25
5.4.3 下阀杆的检验 25
5.5 阀杆的尺寸 26
5.5.1 下杆的设计 26
5.5.2 上杆的设计 26
第六章 阀门盖的选用 27
6.1 阀门盖的校核 27
6.2压盖的设计 28
6.2.1 阀门填料函选用 28
6.2.2 填料盖的设计 29
6.2.3 螺栓的计算 31
6.2.4 销的设计 31
第七章 气缸的设计 32
7.1 气缸的直径选取 32
7.2 气缸的检验 32
第八章 零件的设计 34
8.1 设计螺母 34
8.2 上活塞与T型槽接头连接螺栓的校核 35
第九章 结论 36
第十章 经济评价 37
参考文献 39
致 谢 41
第一章 绪 论
阀门是管道上面的控制单元,它有着控制管道内流体流动的基本功能。特殊的阀门还能起到调节流体或者防逆流等一系列复杂的功能。阀门的尺寸有大有小,微小的仪表阀和直径数十米的工业阀门都是非常常见的阀门。各种阀门的工作压力范围很大,接近真空的低压和高达一千多度的超高压都是它的工作压力。并且不同阀门的工作温度也是相差特别大,有低至零下270℃的阀门同样也要工作压力高达1000℃的阀门。
阀门通常用于控制流体的流动,是管道系统中不可或缺的物件。阀门结构有的非常简单,有的为了满足特别的需求也会被设计成特别复杂的形式,品种非常繁多。随着国家工业的发展,各种类型的阀门正在被逐步研发出来,还形成了许多系统的分类标准和方法。
相关图片展示:









